Monitoreo 24/7 en tiempo real
LoRa + WiFi para máxima estabilidad

Control total de sistemas de agua,
en tiempo real.

CHAN es un sistema de gestión hídrica desarrollado en Córdoba, creado a partir de problemáticas reales de municipios, cooperativas y barrios. Funciona como un asistente técnico 24/7 que monitorea, controla y avisa para que el agua nunca falle.

Desarrollo 100% cordobés · Implementado en entornos reales · Soporte local 24/7
El Sisitema CHAN, administra tu agua con eficiencia, equilibrando costos y beneficios. Permite al operador monitorear y controlar el sistema de bombas a distancia, evitando recorridos constantes a las salas de bombeo, reduciendo costos operativos.
Dashboard de Niveles247 en notebook y celular
Alarmas en tiempo real · Presión, niveles y caudales bajo control
Concepto central

CHAN, el asistente perfecto
del sistema de agua

CHAN fue diseñado para cumplir un rol clave: estar atento cuando nadie está, cuidar el sistema y acompañar al operador en cada decisión.

No duerme
Supervisa niveles, presión, caudales y estados eléctricos las 24 horas, todos los días del año, sin interrupciones.
No se distrae
Detecta anomalías en el instante exacto en que ocurren y envía alertas antes de que el problema llegue al vecino.
No comete errores humanos
Registra datos de forma objetiva y continua, generando información confiable para actuar con seguridad.
No reemplaza al operador
CHAN no decide por las personas. Observa, analiza y avisa. El operador conserva el control y la experiencia.
Reduce la presión operativa
Menos urgencias, menos recorridos innecesarios y más tranquilidad para quienes están a cargo del sistema.

En sistemas de agua, no alcanza con reaccionar. Hay que anticiparse. CHAN cuida el sistema cuando nadie está mirando.

Destinatarios

¿Para quién es CHAN?

CHAN fue creado para organizaciones que gestionan agua potable y necesitan continuidad, control y previsibilidad en sistemas que no pueden fallar.

Municipios
Para áreas técnicas y de servicios públicos que deben garantizar el suministro de agua, reducir reclamos y optimizar recursos sin aumentar recorridos ni personal.
Cooperativas de agua
Ideal para cooperativas que buscan profesionalizar la operación, anticiparse a fallas y contar con información clara para decisiones técnicas y administrativas.
Barrios cerrados y desarrollos
Para sistemas que requieren monitoreo permanente, alertas tempranas y control remoto, garantizando continuidad del servicio a los vecinos.
Operadores y responsables técnicos
Pensado para quienes están de guardia: CHAN supervisa, registra y avisa. El operador decide con información confiable, incluso a distancia.

CHAN no es una solución genérica. Está diseñado para quienes tienen la responsabilidad diaria de que el agua llegue siempre, incluso cuando nadie está mirando.

Origen

Tecnología desarrollada en Calamuchita, Provincia de Cordoba, para resolver problemas reales.

CHAN, tu nuevo asistente, nacio en Calamuchita a partir de una necesidad concreta: tener datos confiables y en tiempo real para gestionar sistemas de agua que no pueden fallar y transformarlos en un una tarea simple y eficiente.

El sistema fue diseñado y probado en entornos reales: salas de bombeo, cisternas, tanques elevados y redes de distribución de distintas escalas.

No es un producto importado ni una solución genérica. Es tecnología pensada y desarrollada en nuestra Provincia, con soporte local, conocimiento del territorio y adaptación a la infraestructura existente.

Desarrollo del sistema Niveles247 en Córdoba
Asistente operativo

Un sistema que trabaja como un operario 24/7

CHAN no reemplaza al operador: lo asiste. Supervisa el sistema de agua las 24 horas, analiza lo que pasa y avisa cuando es necesario actuar.

Control total del sistema
Bombas, tanques y redes de distribución bajo supervisión constante, desde una sola plataforma accesible desde celular o computadora.
Alertas antes del problema
Avisos inmediatos ante fallas, baja presión, vacío hidráulico o cortes eléctricos, antes de que el servicio se vea afectado.
Menos recorridos innecesarios
El sistema indica cuándo y dónde intervenir. Se reducen urgencias, traslados y horas perdidas en campo.
Todo queda registrado
Historial de eventos, niveles, presión y consumo para análisis, auditorías y toma de decisiones con datos reales.
Tranquilidad operativa real
El operador puede estar de guardia, en su casa o de viaje. CHAN sigue atento, sin distracciones ni errores humanos.
Escalable y adaptable
Desde una sala puntual hasta redes completas. Compatible con instalaciones existentes y preparado para crecer.
Solución

Del “no sabemos qué pasa” a datos en tiempo real.

Cuando no hay información clara, se trabaja a ciegas: fallas que se detectan tarde, bombas exigidas de más, recorridos innecesarios a las salas de bombeo. El Asistente CHAN ordena todo el sistema en una sola interfaz.

Cortes y quejas constantes
Anticipa vacíos de cisternas, baja presión y fallas de bombas antes de que los vecinos se queden sin agua.
Costos operativos elevados
Reduce recorridos y horas en campo: los operadores toman decisiones desde el celular o la PC.
Falta de información confiable
Registra niveles, presión, caudales, energía y eventos con historial para auditorías y planificación.
Concepto central

Un asistente operativo que trabaja cuando nadie está.

Niveles247 fue diseñado como un asistente 24 horas del operador de agua: monitorea, detecta y alerta incluso cuando no hay personal en la sala.

No duerme
Supervisa niveles, presión, caudales y estados eléctricos las 24 horas, todos los días del año, sin depender de recorridos.
No se distrae
Detecta condiciones anómalas en el momento exacto y envía alertas antes de que el problema escale.
No comete errores humanos
Registra datos y eventos de forma objetiva y continua, brindando información confiable para decidir.
Sistema CHAN en funcionamiento real

Sistema CHAN monitoreando instalaciones reales

Notificaciones y alertas en el celular

Alertas automáticas en tiempo real

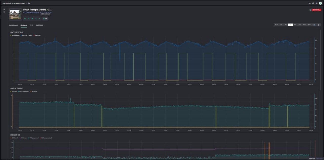
Gráficos históricos del sistema

Datos históricos y análisis operativo

No reemplaza al operador
El sistema observa y avisa. El operador decide cómo y cuándo actuar.
Reduce presión operativa
Menos urgencias, menos recorridos innecesarios y más tranquilidad para el equipo.
Capacidades

Todo lo que necesitás para profesionalizar la operación.

Monitoreo 24/7
Niveles de tanques, cisternas, presión de red, caudales y estado de bombas en tiempo real.
Control remoto
Encendido y apagado de bombas, modos Automático / Manual, restricciones y lógicas de operación.
Alertas críticas
Notificaciones inmediatas ante fallas graves, vacío hidráulico, baja presión, cortes eléctricos y eventos personalizados.
Historial y analítica
Registros de hasta 6 meses para entender consumos, picos de demanda, horarios críticos y tendencias.
Multi-salas y distancias
Comunicación LoRa para salas alejadas y WiFi para conexión con la nube. Pensado para redes extendidas.
Usuarios y permisos
Diferentes perfiles de acceso para operarios, jefes de área, técnicos y autoridades.
Asistente hidráulico

CHAN es un operario más.
Nunca duerme, ni se distrae, y tampoco falla. Todo lo registra, todo lo notifica.

CHAN trabaja 24 horas al día como asistente del operador. Supervisa el sistema, detecta anomalías y avisa antes de que el problema llegue al vecino.

🛎️ Alertas inmediatas
Ante anomalias en el nivel de tanques y/o cisternas, fallas eléctricas o eventos críticos, CHAN notifica al instante. No hay que esperar reclamos.
🕒 Control total 24/7
Niveles, bombas, caudales y estados del sistema siempre visibles, desde el celular o la computadora, estés donde estés.
📊 Historial y reportes
Todo queda registrado: niveles, fallas, eventos, movimientos en sala, presiones de red y mucho más. Generacion de graficos con informacion util para toma de decisiones anticipadas.
⚙️ Gestión simple y escalable
Un sistema pensado para operar fácil hoy y crecer mañana, desde una sala hasta redes completas con múltiples sitios.
🧠 Menos errores humanos
CHAN no se olvida, no interpreta mal y no se cansa. Reduce errores operativos y recorridos innecesarios.
🌙 Tranquilidad operativa
De noche, fines de semana o feriados, CHAN sigue atento cuidando el sistema de agua.
En campo

Tecnología real, operando todos los días.

Niveles247 no es solo una idea: ya está instalado, generando alertas, datos y decisiones en instalaciones reales.

Armado de tableros y electrónica del sistema CHAN
Panel de alarmas críticas del sistema de presión principal Historial de notificaciones y eventos del sistema
Alertas críticas, sin esperar al llamado del vecino.
El sistema registra y envía alarmas por presión anormal, vacío hidráulico, fallas eléctricas y otros eventos. Los operadores pueden ver qué pasó, en qué sala y en qué horario exacto.
El resultado: menos tiempo buscando la falla, menos recorridos innecesarios y una red de agua más estable y confiable.
Control desde el celular o la notebook.
Paneles visuales como estos permiten ver niveles, tendencias y estado del sistema de un vistazo. Niveles247 se adapta a cada instalación: municipios, cooperativas, barrios cerrados o edificios.
Origen

Desarrollado en Córdoba. Funcionando en campo.

CHAN es un desarrollo cordobés, creado a partir de problemas reales en sistemas de agua de la región de Calamuchita.

No es un producto genérico importado. CHAN fue diseñado, instalado y probado en instalaciones reales de Córdoba, adaptándose a la forma de trabajar de municipios y cooperativas locales.
Propósito

Misión y visión

Misión
Nuestra misión es ayudar a cuidar y gestionar de forma responsable uno de los recursos más valiosos y escasos: el agua.

CHAN acompaña a operadores, cooperativas y municipios brindando control, monitoreo y alertas en tiempo real, reduciendo pérdidas, errores y derroches, y asegurando un servicio de agua más confiable para la comunidad.
Visión
Nuestra visión es que la gestión del agua sea cada vez más eficiente, previsible y sustentable.

Que cada sistema de agua cuente con un asistente que lo cuide las 24 horas, ayude a tomar mejores decisiones y permita anticiparse a los problemas, protegiendo el recurso hoy y para las generaciones futuras.

Como desarrollo cordobés, nuestra visión es seguir innovando y expandiendo el impacto de Niveles247, acompañando a las comunidades en la construcción de un futuro donde el acceso al agua esté garantizado y gestionado con excelencia.
Contacto

Hablemos de tu sistema de agua.

Cada red de agua es distinta. Por eso, el primer paso es entender tu instalación: cantidad de salas, distancias, tipo de bombas y problemas actuales.

Completá el formulario o escribinos directamente y coordinamos una demo del sistema trabajando con datos reales.

Email: ventas@niveles247.com.ar
Ubicación: Calamuchita, Córdoba, Argentina

Al hacer clic se abrirá tu cliente de correo. También podés escribirnos por WhatsApp usando el botón verde.