
Niveles 247 ofrece al usuario un monitoreo preciso, totalmente sincronizado en tiempo real. Permitiendo así un control exhaustivo, eficiente e inmediato de todas la variables del sistema a través de una aplicación amigable e intuitiva.
Nuestro hardware detecta fallas y anomalías en el funcionamiento de los tanques y cisterna, generando informes de estado, los cuales serán representadas como alertas en la app de su ordenador o celular, todo en tiempo real!
De esta forma el usuario podrá tener total control y tomar decisiones preventivas ante situaciones que requieran una asistencia presencial.

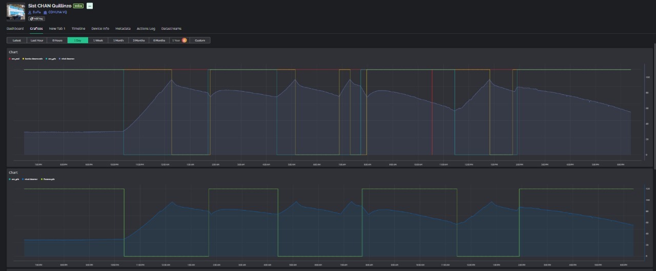
Una de las prestaciones mas impotantes es el historial de registros, indispensable para la toma de decisiones anticipadas. Como ejemplo se puede consultar los niveles de un tanque en un rango de meses, dias e inclusive horas. Niveles 247 arrojara un grafico con los registros solicitados.
Niveles247 no solo garantiza un suministro constante, sino que también fomenta el uso eficiente del agua al proporcionar información valiosa sobre los hábitos de consumo.
.jpeg?ts=1752864787)
Niveles 247 también les permite compartir el estado de los tanques y niveles de agua con los integrantes de su comunidad. Garantizando y promoviendo la tranquilidad y confianza de sus habitantes.